Can you recommend software for analyzing flow cytometry data?
Flow cytometry is a vital tool in modern research. It helps analyze the physical and chemical traits of cells. But interpreting the data can be complex.
Choosing the right software is crucial for accurate analysis. There are many options, both free and paid, to consider. Each offers unique features and benefits.
Some software integrates with reagents vendors, streamlining workflows. Others focus on data visualization, making results easier to understand. Compatibility with different operating systems, like Mac, is also important.
This guide will explore top software options for flow cytometry data analysis. Whether you're a researcher or technician, you'll find insights to help you choose the best tool for your needs.
What is Flow Cytometry Data Analysis?
Flow cytometry data analysis involves evaluating cell characteristics from flow cytometry experiments. It's crucial for turning raw data into meaningful insights. Researchers rely on software to navigate large datasets.
Such analysis breaks down cell data into manageable parts. This allows for detailed study of size, complexity, and markers. The process generates useful charts and graphs.
Key aspects of flow cytometry data analysis include:
- Identifying cell populations
- Assessing fluorescence intensity
- Visualizing multi-parametric data
Modern software makes these tasks faster and more accurate. The right tool can transform raw outputs into clear, informative results.


Key Features to Look for in Flow Cytometry Data Analysis Software
When choosing flow cytometry data analysis software, several features stand out. These features help streamline data processing and enhance accuracy. They ensure that results are both reliable and informative.
Ease of use is crucial. A user-friendly interface allows smooth navigation. This is important, especially for those new to flow cytometry tools. An intuitive design saves time and reduces errors.
Analytical capabilities are also paramount. The software should support complex data analysis and offer advanced visualization features. Additionally, compatibility with multiple file formats enhances usability.
Look for:
- Advanced data visualization tools
- Integration with other lab software
- Customizable analysis workflows
Overall, the right features can greatly impact the efficiency of data interpretation, transforming how researchers work.
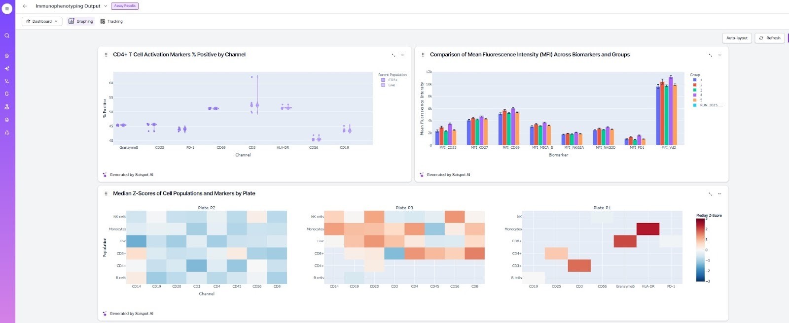
Scispot can meet these needs by providing built-in dashboards, automated plate-mapped visualizations, and templates that standardize gating, compensation, and summary metrics across experiments.

Top Free Flow Cytometry Data Analysis Software Options
Exploring free options for flow cytometry data analysis can be rewarding. Several tools offer robust features without any cost, making them accessible to researchers on a budget. These tools can help you get started without committing to paid software.
Flowing Software is a popular choice among users needing basic analysis. It supports standard file types and offers straightforward visualization options. Its user-friendly design makes it easy to learn, even for beginners.
CytoSPADE presents another excellent free tool. Known for its integration with bioinformatics workflows, it supports advanced analysis techniques. Despite being free, it delivers on various key functionalities that researchers might require.
Some popular free software options include:
- Flowing Software
- CytoSPADE
- FCSalyzer
These solutions provide reliable options for researchers not ready to invest in premium software. Testing different free tools can help identify one that best fits your research needs.
While free tools are a good starting point, platforms like Scispot offer a unified environment where experiment metadata, plate map, raw files, QC steps, compliance, and flow analysis can all live together. This reduces tool-switching and keeps every decision traceable.


Leading Paid Flow Cytometry Data Analysis Software
Paid flow cytometry data analysis software often provides enhanced features. These features include advanced visualization, automation, and analysis tools. For professionals, investing in a premium solution can yield significant benefits.
FlowJo is a leading choice for its user-friendly interface and comprehensive capabilities. It supports multi-parametric analysis, making it suitable for complex data sets. Researchers value its extensive feature set and reliable performance.
FCS Express is renowned for its robust data visualization and reporting options. It excels in creating detailed presentations and graphs. Users appreciate its support for batch processing and automation.
Cytobank offers a unique cloud-based solution, facilitating easy collaboration and data sharing. This software is ideal for teams needing remote access and seamless integration. Its platform is designed to support high-impact research projects.
Popular paid options include:
- FlowJo
- FCS Express
- Cytobank
Unlike traditional analysis programs, Scispot can automatically generate flow dashboards, link them to assay metadata, and output ready-to-share PDF/PPTX reports in seconds.

Investing in paid software can optimize your workflow and improve data interpretation. Consider your specific needs and project scale when choosing a paid tool.

Comparing Free vs. Paid Solutions
Choosing between free and paid flow cytometry data analysis software depends on several factors. Both options offer unique advantages and may suit different users.
Free solutions are ideal for beginners or those with limited budgets. They provide essential features for basic analysis tasks and are perfect for small-scale projects. However, they might lack advanced tools and support.
Paid software, on the other hand, comes with more sophisticated features. These solutions offer customization, regular updates, and customer support. They are better suited for complex analyses and larger datasets.
An example platform Scispot, offers simple, reusable templates. You can clean data, apply compensation, run gates, go through dimension reductionality and generate summary metrics with a few clicks. Dashboards update automatically, reducing manual plotting and helping teams see trends faster.

Consider these aspects when deciding:
- Budget constraints
- Project complexity
- Support and updates needed
Ultimately, your decision should align with your specific workflow requirements and project goals.
Choosing the Right Software for Your Needs
Selecting the ideal flow cytometry data analysis software requires careful consideration of your specific needs. Different projects may demand different features and capabilities.
Begin by identifying the scale and complexity of your data. Large datasets or multi-parametric analyses might require more robust solutions. Next, consider the compatibility of the software with your operating system. This is especially crucial if you're working on specialized systems like Mac.
Evaluate the available features:
- Data visualization tools
- Integration with other lab equipment
- Export options for various data formats
Scispot take this further by connecting your experiment metadata directly to your flow cytometry plates. Your samples, cells, antibodies, reagents, and study conditions automatically sync with each well, so every plot, MFI value, and gating result stays fully traceable. Scispot also centralizes your raw flow files, QC steps, and visualizations into a single workspace, making it easier to navigate complex datasets and generate consistent reports.
Finally, assess your budget and the software's cost-effectiveness. Don't forget to take advantage of trial versions to explore various options. The right choice will streamline your workflow and enhance data interpretation.
Tips for Getting Started with Flow Cytometry Data Analysis Tools
Embarking on flow cytometry data analysis can seem daunting at first. However, with the right approach, you can ease into the process smoothly. Begin by familiarizing yourself with the software interface and basic functionalities.
Here are some practical tips to get started:
- Explore tutorials and educational resources provided by the software.
- Join online forums and communities for support.
- Experiment with sample data to practice key features.
Additionally, regularly save your work to avoid data loss. Over time, you'll build confidence and proficiency in navigating these powerful data analysis tools. With practice, these tools will become invaluable assets in your research endeavors.
Platforms like Scispot simplify this learning curve by offering prebuilt templates for IC₅₀ analysis, immunophenotyping gating strategies, and viability workflows. Users can start with guided dashboards and build confidence quickly.

Frequently Asked Questions about Flow Cytometry Software
Many users have common queries when exploring flow cytometry software options. Here, we address some frequently asked questions to aid your decision-making process and provide clarity.
Common FAQs:
- What are the minimum system requirements?
- Is there a free trial available?
- How frequently is the software updated?
These questions can significantly influence your choice of software, especially regarding compatibility and cost-effectiveness. Understanding these aspects will ensure you select a tool that meets your research needs effectively.
Conclusion
Selecting the right flow cytometry data analysis software is key for successful research outcomes. Both free and paid options provide unique benefits and features, accommodating varying needs and budgets.
For teams seeking speed, traceability, and automated reporting, Scispot offers a modern alternative that connects flow files, metadata, QC, and visualizations in one streamlined workspace.
Consider the type of data you'll analyze and the features you require. This thoughtful approach will guide you toward a tool that enhances your workflow, ensuring precise data interpretation and visualization. Choose wisely, as it impacts the efficiency of your research.


.webp)
























.webp)
.webp)


